Principle and Design of CNC Reverse boring Machining Tools

Table of Contents

With the rapid development of manufacturing technology, the rapid popularization of CNC machine tools and the continuous improvement of user requirements, the machining process of mechanical products and machining requirements have also put forward higher requirements.

 As shown in Figure 1a, Figure 1b mechanical parts, small diameter reverse bore structure is increasingly appearing in a variety of mechanical products and mechanical parts.

Figure 1 Schematic diagram of workpiece                                  Figure 1 Schematic diagram of workpiece

With conventional machining processes, reverse boring for larger geometries are not a problem. Even for small holes with diameters of less than 20 mm and open back cavities, it is possible to machine the front side first, then rotate the workpiece by 180 degrees using a rotary table or fixture, and then countersink the holes (Fig. 2).

Fig. 2 Conventional counterbore machining process
Fig. 2 Conventional counterbore machining process

Although the traditional machining method can meet the machining requirements for open structures, it increases the machining assistance time such as workpiece rotation and secondary positioning of fixtures. 

Because of structural constraints, machinists sometimes use longer tools with extended shanks.

This inevitably lowers the rigidity of the shanks and affects machining accuracy.

If the countersinking part of the workpiece forms a closed structure or the open space is too narrow (Figure 1), the limited structure and rigidity of the toolholder inevitably reduce machining efficiency and worsen quality.

Even when technicians improve the tool or fixture design—such as installing the insert after guiding the toolholder through the hole—these constraints still affect performance.

Common reverse bore measures in CNC machining

Currently, manufacturers have not developed a standard tool for the automated machining of these countersinks.

On CNC machines, operators often use non-standard tools and CNC machining programs to machine reverse bores.

The design and selection of tools are very important in counterboring. 

The following section describes in detail the design principles and usage of the most common counterboring tools.

Operators use the following three counterboring methods on CNC machines.

  • Reverse countersinking using eccentric countersinking tools

First, machinists process the qualified through-hole according to the drawing requirements.

Then, the machining center automatically replaces the counterboring tool shown in the figure.

Following the pre-programmed machining instructions—and ensuring that no part of the tool contacts the through-hole—they quickly pass the tool through the hole (Fig. 3a).

Then, offset the tool horizontally so that the center of rotation of the tool and the center of the through-hole coincide (Fig. 3b).

Then, the tool feeds upward according to the specified cutting parameters to complete the back counterboring operation (Fig. 3c).

Countersinking and Tool Retraction

Finally, the tool retracts along the original path.

Then, it feeds upward according to the specified cutting parameters to complete the back countersinking operation (Fig. 3c).

Finally, the tool is retracted in the opposite direction.

The machining cycle for a single hole is now complete.

Designers can create the reverse bore as either a monolithic or welded carbide structure, depending on the requirements.

Fig. 3 Schematic diagram of eccentric countersinking for counterbore machining
Fig. 3 Schematic diagram of eccentric countersinking for counterbore machining

Tool Material Options

Advanced machining centers are ideal for using solid carbide reverse boring tools.

Manufacturers make these countersinks from fine-grained carbide and can apply a TiAIN coating for extended service life.

This coating provides excellent chip control and evacuation when countersinking most workpiece materials.

Manufacturers produce the countersinks with precision to ensure the quality of the hole cut.

The high machining accuracy (0 to 0.03 mm) of cemented carbide tools makes them the best choice for machining high-precision holes.

Welded carbide reverse boring cutters feature a carbide insert that is securely welded to a steel shank.

These tools are relatively inexpensive, have low cutting forces, provide reasonable chip control on most workpiece materials, and produce holes with good surface roughness, dimensional accuracy and positioning accuracy for general conditions of use.

 Welded carbide tools are more suitable for general precision hole machining (machining accuracy 0-0.07mm).

Limitations and Rigidity Concerns

It is essential to acknowledge that this method of counterboring has several significant limitations.

The shank typically becomes oval due to the letting motion, which restricts the ability to perform counterboring cuts for those with small counterface diameters.

To ensure the rigidity of the toolpost, operators cannot achieve counterboring if the hole is small, the counterface is far away, or the ratio of the counterface diameter to the hole diameter differs significantly.

Even if counterboring is possible, the poor rigidity of the tool holder makes it susceptible to vibration.

This leads to ripples on the machined surface, higher surface roughness values, reduced machining accuracy, and lower efficiency.

  • Reverse boring with rotating inserts.

The design concept of this tool is highly advanced.

It uses the principle of inertia to control the expansion and retraction of the insert by rotating the machine spindle in both forward and reverse directions.

When the machine spindle rotates in reverse, the insert stays in a closed state (Fig. 4a).

During this time, the entire cutter head quickly passes through the pre-determined through-hole and reaches the designated position.

Next, the spindle rotates in the forward direction. Relying on inertia, the blade is thrown out and unfolds (Figure 4b).

Then the spindle reaches the cutting position under the condition of positive rotation and the insert enters the cutting state to complete the machining of the back hole. 

Finally, the spindle reverses, and the insert withdraws and retracts from the workpiece.

At this point, the operator completes the machining cycle of a single hole.

The advantages, disadvantages and scope of use of the second type of machining are more or less the same as those of the first type of machining.

Figure 4 Schematic diagram of the structure of the conversion blade

           (a)Blade Retracted         (b)Blade Ejection Status

     Figure 4 Schematic diagram of the structure of the conversion blade

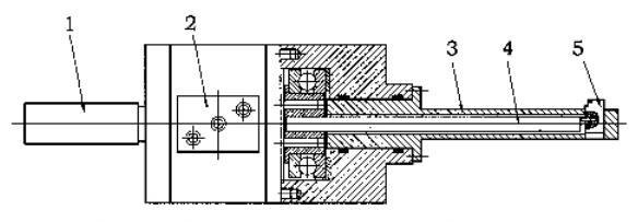
    • reverse boring with specialized tools

This tool specializes in machining front and rear-facing step holes and formed through holes in a single step.

As shown in Fig. 5, the entire tool consists of a tool holder 1, a controller 2, a tool post 3, an insert control lever 4, and an insert 5. 

Controller 2 is the key component of the entire tool. Inside its closed cavity (Fig. 6), technicians install two centrifugal weights.

Function of Centrifugal Weights and Control Mechanism

In the non-operating or stationary state, the reset spring keeps the centrifugal weights in an intermediate position (Fig. 6a).

When the toolbar reaches a critical rotational speed, the two centrifugal weights move outward.

They drive the intermediate gear through a certain angle using two racks (Fig. 6b).

The intermediate gear 5 and the blade control lever in Figure 5 are connected and rotate synchronously.

The head of the blade control lever features an eccentric pin structure.

As the eccentric pin rotates, it toggles the blade, completing the extending and retracting action.

Schematic Overview of the Tool’s Structure

Fig. 5 Schematic diagram of the structure of the special tool
1-knife shank, 2-controller, 3-knife lever, 4-blade control lever, 5-blade
             Fig. 5 Schematic diagram of the structure of the special tool

Fig. 6 Schematic diagram of the internal structure of the controller

(a) Non-operational or stationary state       (b)operating state

1 – control unit housing; 2 – reset spring; 3 – rack and pinion; 4 – centrifugal weight block; 5 – gears

     Fig. 6 Schematic diagram of the internal structure of the controller
 

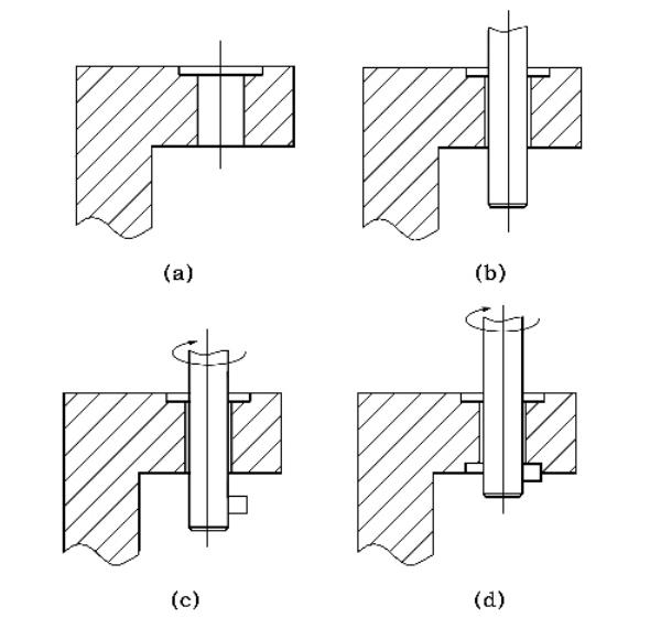
A brief description of the tool’s operation in a single cycle is given below (Fig. 7a-d).

First, process the qualified through-hole according to the drawing (Fig. 7a).

Next, the spindle passes through the workpiece’s through-hole in a forward, fast-forward motion at zero rotation speed (with the blade in the retracted state) (Fig. 7b).”

After the spindle reaches the specified position, it rotates clockwise and accelerates to the critical speed according to the machining program.

At this time, the centrifugal weight block inside the controller rotates through the rack by means of centrifugal force, which then drives the blade control lever to rotate at a small angle.

At this point, the centrifugal weight block in the controller drives the gear through the rack due to centrifugal force.

This, in turn, rotates the blade control lever by a slight angle, while the eccentric pin pushes the blade out, bringing it into the working state (Fig. 7c).

Then, the spindle performs counterface machining of the back cavity in a backward working mode (Fig. 7d). 

After finishing the machining, the spindle exits the machining area in forward fast-forward mode.

Then, the spindle stops rotating, the inserts retract, and finally, the spindle quickly withdraws from the workpiece.

The operator completes the machining cycle for a single hole.

Fig. 7 Tool operation in a single cycle                                     Fig. 7 Tool operation in a single cycle

Design and Usage Challenges of Reverse Boring Cutters

When designing and using the above three types of non-standard tools, operators should also be aware of the following common issues.

  • Machining Stability

One of the most problematic aspects of machining small-diameter reverse boring is system vibration. There are several reasons why vibration occurs in machining centers.

1. Ensuring Rigidity in Tool Systems for Stable Machining of Small, Deep, and Hard Workpieces

The rigidity of the tooling system includes the shank, insert, tool holder, and intermediate connections.

Because it is cantilever machining, and sometimes the tool holder is an elliptical or eccentric tool holder, especially when machining small holes, deep holes, and complex workpieces, the rigidity of the tool system is significant.

2. Ensuring Dynamic Balance in Tool Systems to Prevent Vibration in High-Speed Machining

The dynamic balance of the tool system is crucial.

The tool itself has an unbalanced mass relative to the rotation axis, especially when using an elliptical eccentric toolholder.

The centrifugal force caused by this imbalance during rotation is particularly significant and can lead to vibration.

The dynamic balance of the tool has a greater impact, especially during high-speed machining on CNC machine tools.

3. Optimizing Cutting Conditions for Enhanced Machining Performance

cutting conditions, the shape of the insert (insert angle, tip radius, chip breaker groove shape, etc.), cutting speed, feed, feed, as well as the supply of emulsion and different types of cutting conditions.

Operators can achieve reasonable cutting conditions only by adjusting the cutting parameters based on the actual site conditions.

4. Managing Tool Durability and Preventing Damage in High-Torque Machining Operations

When the tool material is brittle, especially if made of cemented carbide, the tool body will break upon encountering large vibrations, high machining torque, or accidental collisions during processing.

In the use of conventional tools, this often does not cause great losses, but the use of non-standard tool processing, due to the unlikelihood of replacement and the high cost of a single piece of tool, once the tool breaks, it will cause great losses.

  • Tool clamping

When machining holes, the most important thing is to clamp the tool correctly. In small hole cutting, the center height of the tool is an essential factor in tool failure. 

If the tool is mounted below center height, it will affect the tool’s machining performance.

This mainly manifests in two aspects.

1. Impact of Cutting Edge Geometry on Machining Efficiency and Tool Performance

The main rear angle of the cutting edge relative to the workpiece decreases, resulting in contact between the rear face of the tool and the workpiece, causing friction between the insert and the workpiece. 

As the blade rotates, this friction further deflects the tip of the tool, causing it to cut deeper into the workpiece.

The geometric parameters of the cutting edge have a great influence on cutting efficiency and machining quality. 

Increasing the rake angle reduces the plastic deformation of the front face as it squeezes the cutting layer, and decreases the frictional resistance of the chip flow through the front face, thereby reducing the cutting force and heat generated during cutting.

 However, increasing the rake angle will reduce the strength of the cutting edge and the heat dissipation volume of the cutter head.

2. Optimizing Tool Angles to Minimize Vibration and Improve Machining Stability

As the back angle of the tool decreases, the front angle of the insert relative to the workpiece increases, causing the tool to scrape the workpiece, causing the tool to vibrate and damaging the tool. 

This situation is more serious when machining small holes.

For this reason, it is recommended to mount the tool slightly above center height but as close to center height as possible.

This increases the normal back angle of the tool relative to the workpiece, thereby improving cutting conditions.

If vibration occurs during machining, the tool’s tip will deflect downward and toward the center, bringing it closer to the desired center height.

The operator can also withdraw the tool slightly, reducing the chance of cutting the workpiece.

Additionally, reducing the tool’s front angle stabilizes the working pressure.

If the rake angle is reduced too much, excessive working pressure will build up, leading to tool failure.

Therefore, when countersinking, inserts with a positive rake angle should be used.

  • Chip removal and coolant

Operators should not overlook chip removal in reverse boring.

 When machining small holes, effective chip removal is essential. As the tool is inside the backing hole, it is difficult for the cutting fluid to reach the cutting edge.

 External injection of coolant is often used to assist in the removal of chips; however, this method is only effective if the depth of the hole to be machined is smaller than the hole diameter and if the cutting parameters are adjusted accordingly. 

However, this method is only effective if the hole is smaller than the hole diameter and if the cutting parameters are reduced. 

If it is difficult to evacuate the chips, tool life is directly affected.

 To solve this problem, some tool manufacturers have developed inserts with a cooling channel along the cutting edge, allowing the cutting fluid to flow directly to the cutting edge and preventing clogging and tool damage.

  • Countersinking

The geometry of the tool can be complicated because the bottom surface of the part to be machined, as well as the transition fillet, chamfer, and even the molding surface, are often machined simultaneously in a single molding process.

During heat treatment of the tool, the tool is susceptible to bending, deformation, or localized stress concentrations.

 When designing, attention should be paid to parts that are prone to stress concentration, as well as parts of the shank with a significant diameter change, particularly those with rounded transitions or steps.

 If the long diameter is relatively large and thin, the tool should be designed with a rounded transition.

 For long and thin parts with large diameters, it is necessary to inspect and straighten them each time they are quenched and tempered during the heat treatment process to control deformation and runout.

Conclude

In the process of on-site production, the rational selection and use of reverse boring can effectively address reverse bores that cannot be accomplished through conventional machining.

With the widespread use of CNC machine tools, previously difficult or even impossible counterboring cutting problems have been solved.

At the same time, the machining center has achieved automation in counterboring machining, which improves both the quality and efficiency of the process. This automation holds high value in promoting the broader adoption of counterboring operations.

Scroll to Top